3377ÌåÓýÍø¹ÙÍøÈë¿Ú

֤ȯ¼ò³Æ£º3377ÌåÓýÍø¹ÙÍøÈë¿Ú ֤ȯ´úÂ룺002212
7x24Сʱ·þÎñ£º 400-777-0777

PMÁ¦¼ö£º3¿îÔÆÍøÈںϲúÆ·£¬£¬£¬£¬£¬£¬Çå¾²»¤º½ÆóÒµÊý×Ö»¯×ªÐÍ

СÌìÖØµãÍÆ¼öÈý¿îÓ²ºËÔÆÍøÈںϲúÆ·£¬£¬£¬£¬£¬£¬È«·½Î»»¤º½ÔÆÍøÇå¾²Èںϣ¬£¬£¬£¬£¬£¬ÖúÁ¦ÆóÒµ¸ßЧÕûºÏ×ÊÔ´£¬£¬£¬£¬£¬£¬ÓÅ»¯ÓªÒµÁ÷³Ì£¬£¬£¬£¬£¬£¬¼ÓËÙʵÏÖÊý×Ö»¯×ªÐÍ¡£¡£ ¡£¡£¡£¡£¡£¡£

PMÁ¦¼ö£º3¿îÔÆÍøÈںϲúÆ·£¬£¬£¬£¬£¬£¬Çå¾²»¤º½ÆóÒµÊý×Ö»¯×ªÐÍ

Ðû²¼Ê±¼ä£º2025-01-13
ä¯ÀÀ´ÎÊý£º5062
·ÖÏí£º

PMÁ¦¼ö

Ëæ×ÅͨѶÊÖÒÕºÍÐÅÏ¢ÊÖÒյĿìËÙÉú³¤

ÍÆ¶¯×ÅÔÆºÍÍø´Ó×ÔÁ¦Éú³¤×ßÏòÖÜÈ«ÈÚºÏ

ÔÚÆóÒµÊý×Ö»¯×ªÐ͵ÄÕ÷³ÌÖÐ

ÔÆÊdzÐÔØÆóÒµÊý¾Ý×ʲúµÄ ¡°Êý×Öº£Ñó¡±

ÍøÔòÊÇÅþÁ¬¸÷¸öÓªÒµ»·½ÚµÄ ¡°ÐÅÏ¢ÇÅÁº¡±

¶þÕßÈÚºÏÊÇʵÏÖÊý×Ö»¯×ªÐÍ

ÌáÉý½¹µã¾ºÕùÁ¦µÄÒªº¦ÃÜÔ¿

ϰ½üƽ×ÜÊé¼ÇÔÚÖ÷³ÖÖй²ÖÐÑëÕþÖξֵÚÈýÊ®ËÄ´ÎÕûÌåѧϰʱÌá³ö£¬£¬£¬£¬£¬£¬¡°Òª¼ÓËÙÐÂÐÍ»ù´¡ÉèÊ©½¨É裬£¬£¬£¬£¬£¬ÔöǿսÂԽṹ£¬£¬£¬£¬£¬£¬¼ÓËÙ½¨Éè¸ßËÙ·ºÔÚ¡¢ÌìµØÒ»Ìå¡¢ÔÆÍøÈںϡ¢ÖÇÄÜѸËÙ¡¢ÂÌÉ«µÍ̼¡¢Çå¾²¿É¿ØµÄÖÇÄÜ»¯×ÛºÏÐÔÊý×ÖÐÅÏ¢»ù´¡ÉèÊ©¡±£¬£¬£¬£¬£¬£¬±ê¼Ç×ÅÔÆÍøÈÚºÏÕýʽ³ÉΪÎÒ¹úÊý×ÖÐÅÏ¢»ù´¡ÉèÊ©½¨ÉèµÄÖ÷ÒªÄÚÈÝ¡£¡£ ¡£¡£¡£¡£¡£¡£

Êý¾ÝÏÔʾ£¬£¬£¬£¬£¬£¬ÖйúÔÆÍøÈÚºÏÐÐÒµÊг¡¹æÄ£×Ô2015ÄêµÄ103.2ÒÚÔªÆð²½£¬£¬£¬£¬£¬£¬ÖÁ2022ÄêÒѼ¤ÔöÖÁ½ü550.7ÒÚÔªµÄ¹æÄ££¬£¬£¬£¬£¬£¬Äê¾ù¸´ºÏÔöÌíÂʸߴï27.03%¡£¡£ ¡£¡£¡£¡£¡£¡£2024ÄêµÚÒ»¼¾¶È£¬£¬£¬£¬£¬£¬Öйú´ó½µÄÔÆ»ù´¡·þÎñÖ§³öʵÏÖÁË20%µÄͬ±ÈÔöÌí£¬£¬£¬£¬£¬£¬µÖ´ï92ÒÚÃÀÔªµÄиߡ£¡£ ¡£¡£¡£¡£¡£¡£Ëæ×ÅÊÖÒÕǰ½øºÍÊг¡ÐèÇóÔöÌí£¬£¬£¬£¬£¬£¬ÔÆÍøÈÚºÏÊг¡½«Ó­À´Ô½·¢ÁÉÀ«µÄÉú³¤¿Õ¼äºÍ»úÔµ¡£¡£ ¡£¡£¡£¡£¡£¡£

½ñÌ죬£¬£¬£¬£¬£¬Ð¡ÌìÖØµãÍÆ¼öÈý¿îÓ²ºËÔÆÍøÈںϲúÆ·£¬£¬£¬£¬£¬£¬È«·½Î»»¤º½ÔÆÍøÇå¾²Èںϣ¬£¬£¬£¬£¬£¬ÖúÁ¦ÆóÒµ¸ßЧÕûºÏ×ÊÔ´£¬£¬£¬£¬£¬£¬ÓÅ»¯ÓªÒµÁ÷³Ì£¬£¬£¬£¬£¬£¬¼ÓËÙʵÏÖÊý×Ö»¯×ªÐÍ¡£¡£ ¡£¡£¡£¡£¡£¡£

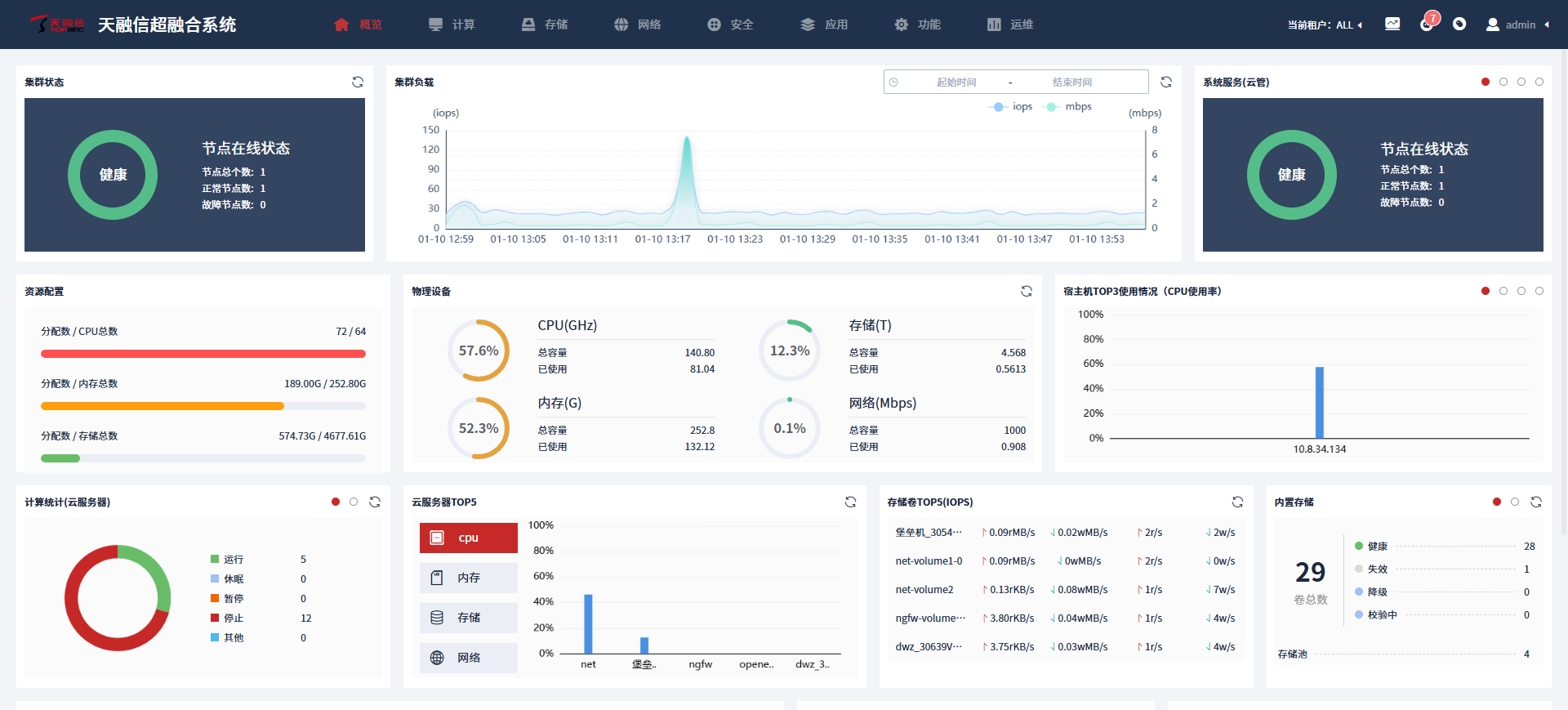
¡ð 3377ÌåÓýÍø¹ÙÍøÈë¿Ú³¬ÈںϹÜÀíϵͳ ¡ð

¼ÓËÙ´òÔìÐÂ?´ú¹ú²ú»¯ÔƵ××ù

ÊÊÓó¡¾°£ºÖÐСÆóÒµÊý¾ÝÖÐÐÄIT»ù´¡ÉèÊ©½¨Éè

°²ÅÅ·½·¨£º×ÔÁ¦°²ÅÅ

²úÆ·½«I/O²Ù×÷´ÓÓû§¿Õ¼äÒÆµ½Äں˿ռ䣬£¬£¬£¬£¬£¬ïÔÌ­ÁËÐéÄâ»úÉÏÏÂÎÄÇл»£¬£¬£¬£¬£¬£¬ÊµÏÖ4KB IOPSÌáÉýÔ¼40%£¬£¬£¬£¬£¬£¬1MB´«Êä´ø¿íÌáÉýÁè¼Ý80%£¬£¬£¬£¬£¬£¬Óë´Ëͬʱ´ó·ùÌáÉýÐÅ´´Æ½Ì¨ÐÔÄÜ£¬£¬£¬£¬£¬£¬Èȳ±ºÍöïÅôÐéÄâÉñÃØ¶ÈÌáÉýÁè¼Ý10%£¬£¬£¬£¬£¬£¬´æ´¢ÐÔÄÜÌáÉý20%-50%£¬£¬£¬£¬£¬£¬¿ÉÓÐÓÃÖ§³Ö¸ß²¢·¢¡¢¸ßÐÔÄÜÒªÇóµÄÖÖÖÖÓªÒµ³¡¾°¡£¡£ ¡£¡£¡£¡£¡£¡£

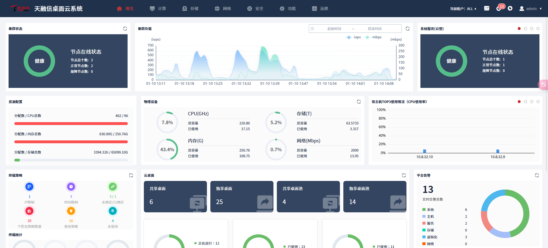
¡ð 3377ÌåÓýÍø¹ÙÍøÈë¿Ú×ÀÃæÔÆÏµÍ³ ¡ð

¿ªÆô¸ßÐ§ÔÆ°ì¹«ÐÂÌåÑé

ÊÊÓó¡¾°£ºÆóÒµ°ì¹«¡¢Ñз¢Éè¼Æ¡¢½ÌѧÅàѵ¡¢ÉúÒâ´óÌüµÈ»ù´¡ÉèÊ©½¨Éè

°²ÅÅ·½·¨£º×ÔÁ¦°²ÅÅ

3377ÌåÓýÍø¹ÙÍøÈë¿Ú×ÀÃæÔÆÒ»Á¬ÓÅ»¯ÊÓÆµ´ø¿í£¬£¬£¬£¬£¬£¬ÄÚÍâÍø¸ßÇåÊÓÆµ²¥·Å´ø¿íïÔÌ­Ô¼10%£¬£¬£¬£¬£¬£¬Îª¿Í»§ÌṩÁ÷ͨÊÓÆµ²¥·ÅÄÜÁ¦µÄͬʱ£¬£¬£¬£¬£¬£¬½ÚÔ¼Ãû¹óµÄÍøÂç×ÊÔ´£» £»£»£»£»£»Ö§³Ö¸ß´ï5000¸ö×ÀÃæÍ¬Ê±²¢·¢½ÓÈ룬£¬£¬£¬£¬£¬ÇáËÉÓ¦¶Ô´óÐÍÆóÒµ¿Í»§µÄ¸ß²¢·¢ÐèÇó£» £»£»£»£»£»Í¬Ê±Ö§³ÖIPv4ºÍIPv6ÍøÂçÅþÁ¬×ÀÃæ£¬£¬£¬£¬£¬£¬Ìá¸ßÍøÂç¼æÈÝÐÔºÍÇå¾²ÐÔµÄͬʱ£¬£¬£¬£¬£¬£¬ÎªÎ´À´µÄÍøÂçÉý¼¶Ìṩ±ãµ±¡£¡£ ¡£¡£¡£¡£¡£¡£

¡ð 3377ÌåÓýÍø¹ÙÍøÈë¿ÚÈÝÆ÷Çå¾²¼ì²âϵͳ ¡ð

½â¾öÈÝÆ÷È«ÉúÃüÖÜÆÚÇå¾²ÎÊÌâ

ÊÊÓó¡¾°£ºÈÝÆ÷Çå¾²¡¢¾µÏñͶ¶¾¡¢¶ñÒâÍÚ¿ó¡¢ÈÝÆ÷ÌÓÒÝ¡¢ÈÝÆ÷΢¸ôÀëµÈ³¡¾°

°²ÅÅ·½·¨£ºÈÝÆ÷»¯°²ÅÅ

²úÆ·´ÓÈÝÆ÷ÇéÐÎÇå¾²¡¢ÈÝÆ÷¾µÏñÇå¾²¡¢ÈÝÆ÷ÍøÂçÇå¾²ºÍÔÆÊÂÇé¸ºÔØÇå¾²Ëĸöά¶ÈÈëÊÖ£¬£¬£¬£¬£¬£¬ÁýÕÖÔÆÔ­ÉúÓ¦Óôӹ¹½¨¡¢·Ö·¢µ½ÔËÐеĸ÷¸ö½×¶Î£¬£¬£¬£¬£¬£¬ÊµÏÖÎó²îɨÃè¡¢¾µÏñÆÀ¹À¡¢ÍøÂç΢¸ôÀëºÍÔËÐÐʱ·À»¤µÈ½¹µã¹¦Ð§£¬£¬£¬£¬£¬£¬ÖÜÈ«°ü¹ÜÈÝÆ÷ÇéÐεÄÇå¾²ÐÔ£¬£¬£¬£¬£¬£¬ÎªÐÐÒµ¿Í»§½¨ÉèÈ«ÉúÃüÖÜÆÚµÄÈÝÆ÷Çå¾²·À»¤¡£¡£ ¡£¡£¡£¡£¡£¡£

×÷ΪÊý×Öʱ´úµÄ½¹µãÇý¶¯Á¦£¬£¬£¬£¬£¬£¬ÔÆÍøÈÚºÏÕýÖØËÜן÷ÐÐÒµµÄÉú³¤ÃûÌᣡ£ ¡£¡£¡£¡£¡£¡£3377ÌåÓýÍø¹ÙÍøÈë¿Ú½«Ò»Á¬Ì½Ë÷ÔÆÅÌËãÓëÍøÂçÇå¾²ÊÖÒÕÉî¶ÈÈÚºÏÓëÓ¦Ó㬣¬£¬£¬£¬£¬ÌṩÖÜÈ«µÄ²úÆ·¡¢·þÎñÓë½â¾ö¼Æ»®£¬£¬£¬£¬£¬£¬Çå¾²»¤º½¸÷ÐÐÒµ¿Í»§Êý×Ö»¯×ªÐÍ£¬£¬£¬£¬£¬£¬ÎªÊý×ÖÖйú¡¢ÍøÂçÇ¿¹ú½¨ÉèÐîÊÆ¸³ÄÜ¡£¡£ ¡£¡£¡£¡£¡£¡£

ÏÂÆÚÓ²ºË²úÆ·

3377ÌåÓýÍø¹ÙÍøÈë¿Ú¡¸³µÔØSD-WAN·À»ðǽ¡¹

¾´ÇëÆÚ´ý~

¿Í»§·þÎñÈÈÏß

400-777-0777
7*24Сʱ·þÎñ

ÁªÏµÓÊÏä

servicing@topsec.com.cn

ɨÂë¹Ø×¢
¡¾ÍøÕ¾µØÍ¼¡¿¡¾sitemap¡¿